- Please
Watchthis repository to get the latest updates.
- Features
- Benchmark
- Requirements
- Install
- Run
- Deploy
- Cooperate with Nginx (Recommended)
- Cooperate with Apache
- Enable WebSocket server
- Listen events
- Asynchronous task queue
- Millisecond cron job
- Automatically reload after modifying code
- Get the instance of SwooleServer in your project
- Use SwooleTable
- Multi-port mixed protocol
- Coroutine
- Custom process
- Common components
- Other features
- Important notices
- Users and cases
- Alternatives
- Sponsor
- Star History
- License
-
Built-in Http/WebSocket server
-
Memory resident
-
Gracefully reload
-
Support Laravel/Lumen both, good compatibility
-
Simple & Out of the box
| Dependency | Requirement |
|---|---|
| PHP | >=8.2 Enable extension intl |
| Swoole | >=5.0 |
| Laravel/Lumen | >=10 |
1.Require package via Composer(packagist).
# PHP >=8.2
composer require "hhxsv5/laravel-s:~3.8.0"
# PHP >=5.5.9,<=7.4.33
# composer require "hhxsv5/laravel-s:~3.7.0"
# Make sure that your composer.lock file is under the VCS2.Register service provider(pick one of two).
-
Laravel: inconfig/app.phpfile,Laravel 5.5+ supports package discovery automatically, you should skip this step'providers' => [ //... Hhxsv5\LaravelS\Illuminate\LaravelSServiceProvider::class, ],
-
Lumen: inbootstrap/app.phpfile$app->register(Hhxsv5\LaravelS\Illuminate\LaravelSServiceProvider::class);
3.Publish configuration and binaries.
After upgrading LaravelS, you need to republish; click here to see the change notes of each version.
php artisan laravels publish
# Configuration: config/laravels.php
# Binary: bin/laravels bin/fswatch bin/inotify4.Change config/laravels.php: listen_ip, listen_port, refer Settings.
5.Performance tuning
-
Number of Workers: LaravelS uses Swoole's
Synchronous IOmode, the larger theworker_numsetting, the better the concurrency performance, but it will cause more memory usage and process switching overhead. If one request takes 100ms, in order to provide 1000QPS concurrency, at least 100 Worker processes need to be configured. The calculation method is: worker_num = 1000QPS/(1s/1ms) = 100, so incremental pressure testing is needed to calculate the bestworker_num.
Please read the notices carefully before running, Important notices(IMPORTANT).
- Commands:
php bin/laravels {start|stop|restart|reload|info|help}.
| Command | Description |
|---|---|
| start | Start LaravelS, list the processes by "ps -ef|grep laravels" |
| stop | Stop LaravelS, and trigger the method onStop of Custom process |
| restart | Restart LaravelS: Stop gracefully before starting; The service is unavailable until startup is complete |
| reload | Reload all Task/Worker/Timer processes which contain your business codes, and trigger the method onReload of Custom process, CANNOT reload Master/Manger processes. After modifying config/laravels.php, you only have to call restart to restart |
| info | Display component version information |
| help | Display help information |
- Boot options for the commands
startandrestart.
| Option | Description |
|---|---|
| -d|--daemonize | Run as a daemon, this option will override the swoole.daemonize setting in laravels.php |
| -e|--env | The environment the command should run under, such as --env=testing will use the configuration file .env.testing firstly, this feature requires Laravel 5.2+ |
| -i|--ignore | Ignore checking PID file of Master process |
| -x|--x-version | The version(branch) of the current project, stored in $_ENV/$_SERVER, access via $_ENV['X_VERSION'] $_SERVER['X_VERSION'] $request->server->get('X_VERSION') |
Runtimefiles:startwill automatically executephp artisan laravels configand generate these files, developers generally don't need to pay attention to them, it's recommended to add them to.gitignore.
| File | Description |
|---|---|
| storage/laravels.conf | LaravelS's runtime configuration file |
| storage/laravels.pid | PID file of Master process |
| storage/laravels-timer-process.pid | PID file of the Timer process |
| storage/laravels-custom-processes.pid | PID file of all custom processes |
It is recommended to supervise the main process through Supervisord, the premise is without option
-dand to setswoole.daemonizetofalse.
[program:laravel-s-test]
directory=/var/www/laravel-s-test
command=/usr/local/bin/php bin/laravels start -i
numprocs=1
autostart=true
autorestart=true
startretries=3
user=www-data
redirect_stderr=true
stdout_logfile=/var/log/supervisor/%(program_name)s.log
Demo.
gzip on;
gzip_min_length 1024;
gzip_comp_level 2;
gzip_types text/plain text/css text/javascript application/json application/javascript application/x-javascript application/xml application/x-httpd-php image/jpeg image/gif image/png font/ttf font/otf image/svg+xml;
gzip_vary on;
gzip_disable "msie6";
upstream swoole {
# Connect IP:Port
server 127.0.0.1:5200 weight=5 max_fails=3 fail_timeout=30s;
# Connect UnixSocket Stream file, tips: put the socket file in the /dev/shm directory to get better performance
#server unix:/yourpath/laravel-s-test/storage/laravels.sock weight=5 max_fails=3 fail_timeout=30s;
#server 192.168.1.1:5200 weight=3 max_fails=3 fail_timeout=30s;
#server 192.168.1.2:5200 backup;
keepalive 16;
}
server {
listen 80;
# Don't forget to bind the host
server_name laravels.com;
root /yourpath/laravel-s-test/public;
access_log /yourpath/log/nginx/$server_name.access.log main;
autoindex off;
index index.html index.htm;
# Nginx handles the static resources(recommend enabling gzip), LaravelS handles the dynamic resource.
location / {
try_files $uri @laravels;
}
# Response 404 directly when request the PHP file, to avoid exposing public/*.php
#location ~* \.php$ {
# return 404;
#}
location @laravels {
# proxy_connect_timeout 60s;
# proxy_send_timeout 60s;
# proxy_read_timeout 120s;
proxy_http_version 1.1;
proxy_set_header Connection "";
proxy_set_header X-Real-IP $remote_addr;
proxy_set_header X-Real-PORT $remote_port;
proxy_set_header X-Forwarded-For $proxy_add_x_forwarded_for;
proxy_set_header Host $http_host;
proxy_set_header Scheme $scheme;
proxy_set_header Server-Protocol $server_protocol;
proxy_set_header Server-Name $server_name;
proxy_set_header Server-Addr $server_addr;
proxy_set_header Server-Port $server_port;
# "swoole" is the upstream
proxy_pass http://swoole;
}
}LoadModule proxy_module /yourpath/modules/mod_proxy.so
LoadModule proxy_balancer_module /yourpath/modules/mod_proxy_balancer.so
LoadModule lbmethod_byrequests_module /yourpath/modules/mod_lbmethod_byrequests.so
LoadModule proxy_http_module /yourpath/modules/mod_proxy_http.so
LoadModule slotmem_shm_module /yourpath/modules/mod_slotmem_shm.so
LoadModule rewrite_module /yourpath/modules/mod_rewrite.so
LoadModule remoteip_module /yourpath/modules/mod_remoteip.so
LoadModule deflate_module /yourpath/modules/mod_deflate.so
<IfModule deflate_module>
SetOutputFilter DEFLATE
DeflateCompressionLevel 2
AddOutputFilterByType DEFLATE text/html text/plain text/css text/javascript application/json application/javascript application/x-javascript application/xml application/x-httpd-php image/jpeg image/gif image/png font/ttf font/otf image/svg+xml
</IfModule>
<VirtualHost *:80>
# Don't forget to bind the host
ServerName www.laravels.com
ServerAdmin hhxsv5@sina.com
DocumentRoot /yourpath/laravel-s-test/public;
DirectoryIndex index.html index.htm
<Directory "/">
AllowOverride None
Require all granted
</Directory>
RemoteIPHeader X-Forwarded-For
ProxyRequests Off
ProxyPreserveHost On
<Proxy balancer://laravels>
BalancerMember http://192.168.1.1:5200 loadfactor=7
#BalancerMember http://192.168.1.2:5200 loadfactor=3
#BalancerMember http://192.168.1.3:5200 loadfactor=1 status=+H
ProxySet lbmethod=byrequests
</Proxy>
#ProxyPass / balancer://laravels/
#ProxyPassReverse / balancer://laravels/
# Apache handles the static resources, LaravelS handles the dynamic resource.
RewriteEngine On
RewriteCond %{DOCUMENT_ROOT}%{REQUEST_FILENAME} !-d
RewriteCond %{DOCUMENT_ROOT}%{REQUEST_FILENAME} !-f
RewriteRule ^/(.*)$ balancer://laravels%{REQUEST_URI} [P,L]
ErrorLog ${APACHE_LOG_DIR}/www.laravels.com.error.log
CustomLog ${APACHE_LOG_DIR}/www.laravels.com.access.log combined
</VirtualHost>The Listening address of WebSocket Sever is the same as Http Server.
1.Create WebSocket Handler class, and implement interface WebSocketHandlerInterface.The instant is automatically instantiated when start, you do not need to manually create it.
namespace App\Services;
use Hhxsv5\LaravelS\Swoole\WebSocketHandlerInterface;
use Swoole\Http\Request;
use Swoole\Http\Response;
use Swoole\WebSocket\Frame;
use Swoole\WebSocket\Server;
/**
* @see https://www.swoole.co.uk/docs/modules/swoole-websocket-server
*/
class WebSocketService implements WebSocketHandlerInterface
{
// Declare constructor without parameters
public function __construct()
{
}
// public function onHandShake(Request $request, Response $response)
// {
// Custom handshake: https://www.swoole.co.uk/docs/modules/swoole-websocket-server-on-handshake
// The onOpen event will be triggered automatically after a successful handshake
// }
public function onOpen(Server $server, Request $request)
{
// Before the onOpen event is triggered, the HTTP request to establish the WebSocket has passed the Laravel route,
// so Laravel's Request, Auth information are readable, Session is readable and writable, but only in the onOpen event.
// \Log::info('New WebSocket connection', [$request->fd, request()->all(), session()->getId(), session('xxx'), session(['yyy' => time()])]);
// The exceptions thrown here will be caught by the upper layer and recorded in the Swoole log. Developers need to try/catch manually.
$server->push($request->fd, 'Welcome to LaravelS');
}
public function onMessage(Server $server, Frame $frame)
{
// \Log::info('Received message', [$frame->fd, $frame->data, $frame->opcode, $frame->finish]);
// The exceptions thrown here will be caught by the upper layer and recorded in the Swoole log. Developers need to try/catch manually.
$server->push($frame->fd, date('Y-m-d H:i:s'));
}
public function onClose(Server $server, $fd, $reactorId)
{
// The exceptions thrown here will be caught by the upper layer and recorded in the Swoole log. Developers need to try/catch manually.
}
}2.Modify config/laravels.php.
// ...
'websocket' => [
'enable' => true, // Note: set enable to true
'handler' => \App\Services\WebSocketService::class,
],
'swoole' => [
//...
// Must set dispatch_mode in (2, 4, 5), see https://www.swoole.co.uk/docs/modules/swoole-server/configuration
'dispatch_mode' => 2,
//...
],
// ...3.Use SwooleTable to bind FD & UserId, optional, Swoole Table Demo. Also you can use the other global storage services, like Redis/Memcached/MySQL, but be careful that FD will be possible conflicting between multiple Swoole Servers.
4.Cooperate with Nginx (Recommended)
Refer WebSocket Proxy
map $http_upgrade $connection_upgrade {
default upgrade;
'' close;
}
upstream swoole {
# Connect IP:Port
server 127.0.0.1:5200 weight=5 max_fails=3 fail_timeout=30s;
# Connect UnixSocket Stream file, tips: put the socket file in the /dev/shm directory to get better performance
#server unix:/yourpath/laravel-s-test/storage/laravels.sock weight=5 max_fails=3 fail_timeout=30s;
#server 192.168.1.1:5200 weight=3 max_fails=3 fail_timeout=30s;
#server 192.168.1.2:5200 backup;
keepalive 16;
}
server {
listen 80;
# Don't forget to bind the host
server_name laravels.com;
root /yourpath/laravel-s-test/public;
access_log /yourpath/log/nginx/$server_name.access.log main;
autoindex off;
index index.html index.htm;
# Nginx handles the static resources(recommend enabling gzip), LaravelS handles the dynamic resource.
location / {
try_files $uri @laravels;
}
# Response 404 directly when request the PHP file, to avoid exposing public/*.php
#location ~* \.php$ {
# return 404;
#}
# Http and WebSocket are concomitant, Nginx identifies them by "location"
# !!! The location of WebSocket is "/ws"
# Javascript: var ws = new WebSocket("ws://laravels.com/ws");
location =/ws {
# proxy_connect_timeout 60s;
# proxy_send_timeout 60s;
# proxy_read_timeout: Nginx will close the connection if the proxied server does not send data to Nginx in 60 seconds; At the same time, this close behavior is also affected by heartbeat setting of Swoole.
# proxy_read_timeout 60s;
proxy_http_version 1.1;
proxy_set_header X-Real-IP $remote_addr;
proxy_set_header X-Real-PORT $remote_port;
proxy_set_header X-Forwarded-For $proxy_add_x_forwarded_for;
proxy_set_header Host $http_host;
proxy_set_header Scheme $scheme;
proxy_set_header Server-Protocol $server_protocol;
proxy_set_header Server-Name $server_name;
proxy_set_header Server-Addr $server_addr;
proxy_set_header Server-Port $server_port;
proxy_set_header Upgrade $http_upgrade;
proxy_set_header Connection $connection_upgrade;
proxy_pass http://swoole;
}
location @laravels {
# proxy_connect_timeout 60s;
# proxy_send_timeout 60s;
# proxy_read_timeout 60s;
proxy_http_version 1.1;
proxy_set_header Connection "";
proxy_set_header X-Real-IP $remote_addr;
proxy_set_header X-Real-PORT $remote_port;
proxy_set_header X-Forwarded-For $proxy_add_x_forwarded_for;
proxy_set_header Host $http_host;
proxy_set_header Scheme $scheme;
proxy_set_header Server-Protocol $server_protocol;
proxy_set_header Server-Name $server_name;
proxy_set_header Server-Addr $server_addr;
proxy_set_header Server-Port $server_port;
proxy_pass http://swoole;
}
}5.Heartbeat setting
-
Heartbeat setting of Swoole
// config/laravels.php 'swoole' => [ //... // All connections are traversed every 60 seconds. If a connection does not send any data to the server within 600 seconds, the connection will be forced to close. 'heartbeat_idle_time' => 600, 'heartbeat_check_interval' => 60, //... ],
-
Proxy read timeout of Nginx
# Nginx will close the connection if the proxied server does not send data to Nginx in 60 seconds proxy_read_timeout 60s;
6.Push data in controller
namespace App\Http\Controllers;
class TestController extends Controller
{
public function push()
{
$fd = 1; // Find fd by userId from a map [userId=>fd].
/**@var \Swoole\WebSocket\Server $swoole */
$swoole = app('swoole');
$success = $swoole->push($fd, 'Push data to fd#1 in Controller');
var_dump($success);
}
}Usually, you can reset/destroy some
global/staticvariables, or change the currentRequest/Responseobject.
-
laravels.received_requestAfter LaravelS parsedSwoole\Http\RequesttoIlluminate\Http\Request, before Laravel's Kernel handles this request.// Edit file `app/Providers/EventServiceProvider.php`, add the following code into method `boot` // If no variable $events, you can also call Facade \Event::listen(). $events->listen('laravels.received_request', function (\Illuminate\Http\Request $req, $app) { $req->query->set('get_key', 'hhxsv5');// Change query of request $req->request->set('post_key', 'hhxsv5'); // Change post of request });
-
laravels.generated_responseAfter Laravel's Kernel handled the request, before LaravelS parsesIlluminate\Http\ResponsetoSwoole\Http\Response.// Edit file `app/Providers/EventServiceProvider.php`, add the following code into method `boot` // If no variable $events, you can also call Facade \Event::listen(). $events->listen('laravels.generated_response', function (\Illuminate\Http\Request $req, \Symfony\Component\HttpFoundation\Response $rsp, $app) { $rsp->headers->set('header-key', 'hhxsv5');// Change header of response });
This feature depends on
AsyncTaskofSwoole, your need to setswoole.task_worker_numinconfig/laravels.phpfirstly. The performance of asynchronous event processing is influenced by number of Swoole task process, you need to set task_worker_num appropriately.
1.Create event class.
use Hhxsv5\LaravelS\Swoole\Task\Event;
class TestEvent extends Event
{
protected $listeners = [
// Listener list
TestListener1::class,
// TestListener2::class,
];
private $data;
public function __construct($data)
{
$this->data = $data;
}
public function getData()
{
return $this->data;
}
}2.Create listener class.
use Hhxsv5\LaravelS\Swoole\Task\Event;
use Hhxsv5\LaravelS\Swoole\Task\Task;
use Hhxsv5\LaravelS\Swoole\Task\Listener;
class TestListener1 extends Listener
{
public function handle(Event $event)
{
\Log::info(__CLASS__ . ':handle start', [$event->getData()]);
sleep(2);// Simulate the slow codes
// Deliver task in CronJob, but NOT support callback finish() of task.
// Note: Modify task_ipc_mode to 1 or 2 in config/laravels.php, see https://www.swoole.co.uk/docs/modules/swoole-server/configuration
$ret = Task::deliver(new TestTask('task data'));
var_dump($ret);
// The exceptions thrown here will be caught by the upper layer and recorded in the Swoole log. Developers need to try/catch manually.
// return false; // Stop propagating this event to subsequent listeners
}
}3.Fire event.
// Create instance of event and fire it, "fire" is asynchronous.
use Hhxsv5\LaravelS\Swoole\Task\Event;
$event = new TestEvent('event data');
// $event->delay(10); // Delay 10 seconds to fire event
// $event->setTries(3); // When an error occurs, try 3 times in total
$success = Event::fire($event);
var_dump($success);// Return true if sucess, otherwise falseThis feature depends on
AsyncTaskofSwoole, your need to setswoole.task_worker_numinconfig/laravels.phpfirstly. The performance of task processing is influenced by number of Swoole task process, you need to set task_worker_num appropriately.
1.Create task class.
use Hhxsv5\LaravelS\Swoole\Task\Task;
class TestTask extends Task
{
private $data;
private $result;
public function __construct($data)
{
$this->data = $data;
}
// The logic of task handling, run in task process, CAN NOT deliver task
public function handle()
{
\Log::info(__CLASS__ . ':handle start', [$this->data]);
sleep(2);// Simulate the slow codes
// The exceptions thrown here will be caught by the upper layer and recorded in the Swoole log. Developers need to try/catch manually.
$this->result = 'the result of ' . $this->data;
}
// Optional, finish event, the logic of after task handling, run in worker process, CAN deliver task
public function finish()
{
\Log::info(__CLASS__ . ':finish start', [$this->result]);
Task::deliver(new TestTask2('task2 data')); // Deliver the other task
}
}2.Deliver task.
// Create instance of TestTask and deliver it, "deliver" is asynchronous.
use Hhxsv5\LaravelS\Swoole\Task\Task;
$task = new TestTask('task data');
// $task->delay(3);// delay 3 seconds to deliver task
// $task->setTries(3); // When an error occurs, try 3 times in total
$ret = Task::deliver($task);
var_dump($ret);// Return true if sucess, otherwise falseWrapper cron job base on Swoole's Millisecond Timer, replace
LinuxCrontab.
1.Create cron job class.
namespace App\Jobs\Timer;
use App\Tasks\TestTask;
use Swoole\Coroutine;
use Hhxsv5\LaravelS\Swoole\Task\Task;
use Hhxsv5\LaravelS\Swoole\Timer\CronJob;
class TestCronJob extends CronJob
{
protected $i = 0;
// !!! The `interval` and `isImmediate` of cron job can be configured in two ways(pick one of two): one is to overload the corresponding method, and the other is to pass parameters when registering cron job.
// --- Override the corresponding method to return the configuration: begin
public function interval()
{
return 1000;// Run every 1000ms
}
public function isImmediate()
{
return false;// Whether to trigger `run` immediately after setting up
}
// --- Override the corresponding method to return the configuration: end
public function run()
{
\Log::info(__METHOD__, ['start', $this->i, microtime(true)]);
// do something
// sleep(1); // Swoole < 2.1
Coroutine::sleep(1); // Swoole>=2.1 Coroutine will be automatically created for run().
$this->i++;
\Log::info(__METHOD__, ['end', $this->i, microtime(true)]);
if ($this->i >= 10) { // Run 10 times only
\Log::info(__METHOD__, ['stop', $this->i, microtime(true)]);
$this->stop(); // Stop this cron job, but it will run again after restart/reload.
// Deliver task in CronJob, but NOT support callback finish() of task.
// Note: Modify task_ipc_mode to 1 or 2 in config/laravels.php, see https://www.swoole.co.uk/docs/modules/swoole-server/configuration
$ret = Task::deliver(new TestTask('task data'));
var_dump($ret);
}
// The exceptions thrown here will be caught by the upper layer and recorded in the Swoole log. Developers need to try/catch manually.
}
}2.Register cron job.
// Register cron jobs in file "config/laravels.php"
[
// ...
'timer' => [
'enable' => true, // Enable Timer
'jobs' => [ // The list of cron job
// Enable LaravelScheduleJob to run `php artisan schedule:run` every 1 minute, replace Linux Crontab
// \Hhxsv5\LaravelS\Illuminate\LaravelScheduleJob::class,
// Two ways to configure parameters:
// [\App\Jobs\Timer\TestCronJob::class, [1000, true]], // Pass in parameters when registering
\App\Jobs\Timer\TestCronJob::class, // Override the corresponding method to return the configuration
],
'max_wait_time' => 5, // Max waiting time of reloading
// Enable the global lock to ensure that only one instance starts the timer when deploying multiple instances. This feature depends on Redis, please see https://laravel.com/docs/7.x/redis
'global_lock' => false,
'global_lock_key' => config('app.name', 'Laravel'),
],
// ...
];3.Note: it will launch multiple timers when build the server cluster, so you need to make sure that launch one timer only to avoid running repetitive task.
4.LaravelS v3.4.0 starts to support the hot restart [Reload] Timer process. After LaravelS receives the SIGUSR1 signal, it waits for max_wait_time(default 5) seconds to end the process, then the Manager process will pull up the Timer process again.
5.If you only need to use minute-level scheduled tasks, it is recommended to enable Hhxsv5\LaravelS\Illuminate\LaravelScheduleJob instead of Linux Crontab, so that you can follow the coding habits of Laravel task scheduling and configure Kernel.
// app/Console/Kernel.php
protected function schedule(Schedule $schedule)
{
// runInBackground() will start a new child process to execute the task. This is asynchronous and will not affect the execution timing of other tasks.
$schedule->command(TestCommand::class)->runInBackground()->everyMinute();
}-
Via
inotify, support Linux only.1.Install inotify extension.
2.Turn on the switch in Settings.
3.Notice: Modify the file only in
Linuxto receive the file change events. It's recommended to use the latest Docker. Vagrant Solution. -
Via
fswatch, support OS X/Linux/Windows.1.Install fswatch.
2.Run command in your project root directory.
# Watch current directory ./bin/fswatch # Watch app directory ./bin/fswatch ./app
-
Via
inotifywait, support Linux.1.Install inotify-tools.
2.Run command in your project root directory.
# Watch current directory ./bin/inotify # Watch app directory ./bin/inotify ./app
-
When the above methods does not work, the ultimate solution: set
max_request=1,worker_num=1, so thatWorkerprocess will restart after processing a request. The performance of this method is very poor,so only development environment use.
/**
* $swoole is the instance of `Swoole\WebSocket\Server` if enable WebSocket server, otherwise `Swoole\Http\Server`
* @var \Swoole\WebSocket\Server|\Swoole\Http\Server $swoole
*/
$swoole = app('swoole');
var_dump($swoole->stats());
$swoole->push($fd, 'Push WebSocket message');1.Define Table, support multiple.
All defined tables will be created before Swoole starting.
// in file "config/laravels.php"
[
// ...
'swoole_tables' => [
// Scene:bind UserId & FD in WebSocket
'ws' => [// The Key is table name, will add suffix "Table" to avoid naming conflicts. Here defined a table named "wsTable"
'size' => 102400,// The max size
'column' => [// Define the columns
['name' => 'value', 'type' => \Swoole\Table::TYPE_INT, 'size' => 8],
],
],
//...Define the other tables
],
// ...
];2.Access Table: all table instances will be bound on SwooleServer, access by app('swoole')->xxxTable.
namespace App\Services;
use Hhxsv5\LaravelS\Swoole\WebSocketHandlerInterface;
use Swoole\Http\Request;
use Swoole\WebSocket\Frame;
use Swoole\WebSocket\Server;
class WebSocketService implements WebSocketHandlerInterface
{
/**@var \Swoole\Table $wsTable */
private $wsTable;
public function __construct()
{
$this->wsTable = app('swoole')->wsTable;
}
// Scene:bind UserId & FD in WebSocket
public function onOpen(Server $server, Request $request)
{
// var_dump(app('swoole') === $server);// The same instance
/**
* Get the currently logged in user
* This feature requires that the path to establish a WebSocket connection go through middleware such as Authenticate.
* E.g:
* Browser side: var ws = new WebSocket("ws://127.0.0.1:5200/ws");
* Then the /ws route in Laravel needs to add the middleware like Authenticate.
* Route::get('/ws', function () {
* // Respond any content with status code 200
* return 'websocket';
* })->middleware(['auth']);
*/
// $user = Auth::user();
// $userId = $user ? $user->id : 0; // 0 means a guest user who is not logged in
$userId = mt_rand(1000, 10000);
// if (!$userId) {
// // Disconnect the connections of unlogged users
// $server->disconnect($request->fd);
// return;
// }
$this->wsTable->set('uid:' . $userId, ['value' => $request->fd]);// Bind map uid to fd
$this->wsTable->set('fd:' . $request->fd, ['value' => $userId]);// Bind map fd to uid
$server->push($request->fd, "Welcome to LaravelS #{$request->fd}");
}
public function onMessage(Server $server, Frame $frame)
{
// Broadcast
foreach ($this->wsTable as $key => $row) {
if (strpos($key, 'uid:') === 0 && $server->isEstablished($row['value'])) {
$content = sprintf('Broadcast: new message "%s" from #%d', $frame->data, $frame->fd);
$server->push($row['value'], $content);
}
}
}
public function onClose(Server $server, $fd, $reactorId)
{
$uid = $this->wsTable->get('fd:' . $fd);
if ($uid !== false) {
$this->wsTable->del('uid:' . $uid['value']); // Unbind uid map
}
$this->wsTable->del('fd:' . $fd);// Unbind fd map
$server->push($fd, "Goodbye #{$fd}");
}
}For more information, please refer to Swoole Server AddListener
To make our main server support more protocols not just Http and WebSocket, we bring the feature multi-port mixed protocol of Swoole in LaravelS and name it Socket. Now, you can build TCP/UDP applications easily on top of Laravel.
-
Create
Sockethandler class, and extendHhxsv5\LaravelS\Swoole\Socket\{TcpSocket|UdpSocket|Http|WebSocket}.namespace App\Sockets; use Hhxsv5\LaravelS\Swoole\Socket\TcpSocket; use Swoole\Server; class TestTcpSocket extends TcpSocket { public function onConnect(Server $server, $fd, $reactorId) { \Log::info('New TCP connection', [$fd]); $server->send($fd, 'Welcome to LaravelS.'); } public function onReceive(Server $server, $fd, $reactorId, $data) { \Log::info('Received data', [$fd, $data]); $server->send($fd, 'LaravelS: ' . $data); if ($data === "quit\r\n") { $server->send($fd, 'LaravelS: bye' . PHP_EOL); $server->close($fd); } } public function onClose(Server $server, $fd, $reactorId) { \Log::info('Close TCP connection', [$fd]); $server->send($fd, 'Goodbye'); } }
These
Socketconnections share the same worker processes with yourHTTP/WebSocketconnections. So it won't be a problem at all if you want to deliver tasks, useSwooleTable, even Laravel components such as DB, Eloquent and so on. At the same time, you can accessSwoole\Server\Portobject directly by member propertyswoolePort.public function onReceive(Server $server, $fd, $reactorId, $data) { $port = $this->swoolePort; // Get the `Swoole\Server\Port` object }
namespace App\Http\Controllers; class TestController extends Controller { public function test() { /**@var \Swoole\Http\Server|\Swoole\WebSocket\Server $swoole */ $swoole = app('swoole'); // $swoole->ports: Traverse all Port objects, https://www.swoole.co.uk/docs/modules/swoole-server/multiple-ports $port = $swoole->ports[0]; // Get the `Swoole\Server\Port` object, $port[0] is the port of the main server foreach ($port->connections as $fd) { // Traverse all connections // $swoole->send($fd, 'Send tcp message'); // if($swoole->isEstablished($fd)) { // $swoole->push($fd, 'Send websocket message'); // } } } }
-
Register Sockets.
// Edit `config/laravels.php` //... 'sockets' => [ [ 'host' => '127.0.0.1', 'port' => 5291, 'type' => SWOOLE_SOCK_TCP,// Socket type: SWOOLE_SOCK_TCP/SWOOLE_SOCK_TCP6/SWOOLE_SOCK_UDP/SWOOLE_SOCK_UDP6/SWOOLE_UNIX_DGRAM/SWOOLE_UNIX_STREAM 'settings' => [// Swoole settings:https://www.swoole.co.uk/docs/modules/swoole-server-methods#swoole_server-addlistener 'open_eof_check' => true, 'package_eof' => "\r\n", ], 'handler' => \App\Sockets\TestTcpSocket::class, 'enable' => true, // whether to enable, default true ], ],
About the heartbeat configuration, it can only be set on the
main serverand cannot be configured onSocket, but theSocketinherits the heartbeat configuration of themain server.For TCP socket,
onConnectandonCloseevents will be blocked whendispatch_modeof Swoole is1/3, so if you want to unblock these two events please setdispatch_modeto2/4/5.'swoole' => [ //... 'dispatch_mode' => 2, //... ];
-
Test.
-
TCP:
telnet 127.0.0.1 5291 -
UDP: [Linux]
echo "Hello LaravelS" > /dev/udp/127.0.0.1/5292
-
Register example of other protocols.
- UDP
'sockets' => [ [ 'host' => '0.0.0.0', 'port' => 5292, 'type' => SWOOLE_SOCK_UDP, 'settings' => [ 'open_eof_check' => true, 'package_eof' => "\r\n", ], 'handler' => \App\Sockets\TestUdpSocket::class, ], ],
- Http
'sockets' => [ [ 'host' => '0.0.0.0', 'port' => 5293, 'type' => SWOOLE_SOCK_TCP, 'settings' => [ 'open_http_protocol' => true, ], 'handler' => \App\Sockets\TestHttp::class, ], ],
- WebSocket: The main server must
turn on WebSocket, that is, setwebsocket.enabletotrue.
'sockets' => [ [ 'host' => '0.0.0.0', 'port' => 5294, 'type' => SWOOLE_SOCK_TCP, 'settings' => [ 'open_http_protocol' => true, 'open_websocket_protocol' => true, ], 'handler' => \App\Sockets\TestWebSocket::class, ], ],
-
Warning: The order of code execution in the coroutine is out of order. The data of the request level should be isolated by the coroutine ID. However, there are many singleton and static attributes in Laravel/Lumen, the data between different requests will affect each other, it's
Unsafe. For example, the database connection is a singleton, the same database connection shares the same PDO resource. This is fine in the synchronous blocking mode, but it does not work in the asynchronous coroutine mode. Each query needs to create different connections and maintain IO state of different connections, which requires a connection pool. -
DO NOTenable the coroutine, only the custom process can use the coroutine.
Support developers to create special work processes for monitoring, reporting, or other special tasks. Refer addProcess.
-
Create Proccess class, implements CustomProcessInterface.
namespace App\Processes; use App\Tasks\TestTask; use Hhxsv5\LaravelS\Swoole\Process\CustomProcessInterface; use Hhxsv5\LaravelS\Swoole\Task\Task; use Swoole\Coroutine; use Swoole\Http\Server; use Swoole\Process; class TestProcess implements CustomProcessInterface { /** * @var bool Quit tag for Reload updates */ private static $quit = false; public static function callback(Server $swoole, Process $process) { // The callback method cannot exit. Once exited, Manager process will automatically create the process while (!self::$quit) { \Log::info('Test process: running'); // sleep(1); // Swoole < 2.1 Coroutine::sleep(1); // Swoole>=2.1: Coroutine & Runtime will be automatically enabled for callback(). Pay attention to the compatibility between the components used and the coroutines. If they are not compatible, only some coroutines can be enabled, such as: \Swoole\Runtime::enableCoroutine(SWOOLE_HOOK_TCP | SWOOLE_HOOK_SLEEP | SWOOLE_HOOK_FILE); // Deliver task in custom process, but NOT support callback finish() of task. // Note: Modify task_ipc_mode to 1 or 2 in config/laravels.php, see https://www.swoole.co.uk/docs/modules/swoole-server/configuration $ret = Task::deliver(new TestTask('task data')); var_dump($ret); // The upper layer will catch the exception thrown in the callback and record it in the Swoole log, and then this process will exit. The Manager process will re-create the process after 3 seconds, so developers need to try/catch to catch the exception by themselves to avoid frequent process creation. // throw new \Exception('an exception'); } } // Requirements: LaravelS >= v3.4.0 & callback() must be async non-blocking program. public static function onReload(Server $swoole, Process $process) { // Stop the process... // Then end process \Log::info('Test process: reloading'); self::$quit = true; // $process->exit(0); // Force exit process } // Requirements: LaravelS >= v3.7.4 & callback() must be async non-blocking program. public static function onStop(Server $swoole, Process $process) { // Stop the process... // Then end process \Log::info('Test process: stopping'); self::$quit = true; // $process->exit(0); // Force exit process } }
-
Register TestProcess.
// Edit `config/laravels.php` // ... 'processes' => [ 'test' => [ // Key name is process name 'class' => \App\Processes\TestProcess::class, 'redirect' => false, // Whether redirect stdin/stdout, true or false 'pipe' => 0, // The type of pipeline, 0: no pipeline 1: SOCK_STREAM 2: SOCK_DGRAM 'enable' => true, // Whether to enable, default true //'num' => 3 // To create multiple processes of this class, default is 1 //'queue' => [ // Enable message queue as inter-process communication, configure empty array means use default parameters // 'msg_key' => 0, // The key of the message queue. Default: ftok(__FILE__, 1). // 'mode' => 2, // Communication mode, default is 2, which means contention mode // 'capacity' => 8192, // The length of a single message, is limited by the operating system kernel parameters. The default is 8192, and the maximum is 65536 //], //'restart_interval' => 5, // After the process exits abnormally, how many seconds to wait before restarting the process, default 5 seconds ], ],
-
Note: The callback() cannot quit. If quit, the Manager process will re-create the process.
-
Example: Write data to a custom process.
// config/laravels.php 'processes' => [ 'test' => [ 'class' => \App\Processes\TestProcess::class, 'redirect' => false, 'pipe' => 1, ], ],
// app/Processes/TestProcess.php public static function callback(Server $swoole, Process $process) { while ($data = $process->read()) { \Log::info('TestProcess: read data', [$data]); $process->write('TestProcess: ' . $data); } }
// app/Http/Controllers/TestController.php public function testProcessWrite() { /**@var \Swoole\Process[] $process */ $customProcesses = \Hhxsv5\LaravelS\LaravelS::getCustomProcesses(); $process = $customProcesses['test']; $process->write('TestController: write data' . time()); var_dump($process->read()); }
LaravelSwill pull theApolloconfiguration and write it to the.envfile when starting. At the same time,LaravelSwill start the custom processapolloto monitor the configuration and automaticallyreloadwhen the configuration changes.
-
Enable Apollo: add
--enable-apolloand Apollo parameters to the startup parameters.php bin/laravels start --enable-apollo --apollo-server=http://127.0.0.1:8080 --apollo-app-id=LARAVEL-S-TEST
-
Support hot updates(optional).
// Edit `config/laravels.php` 'processes' => Hhxsv5\LaravelS\Components\Apollo\Process::getDefinition(),
// When there are other custom process configurations 'processes' => [ 'test' => [ 'class' => \App\Processes\TestProcess::class, 'redirect' => false, 'pipe' => 1, ], // ... ] + Hhxsv5\LaravelS\Components\Apollo\Process::getDefinition(),
-
List of available parameters.
| Parameter | Description | Default | Demo |
|---|---|---|---|
| apollo-server | Apollo server URL | - | --apollo-server=http://127.0.0.1:8080 |
| apollo-app-id | Apollo APP ID | - | --apollo-app-id=LARAVEL-S-TEST |
| apollo-namespaces | The namespace to which the APP belongs, support specify the multiple | application | --apollo-namespaces=application --apollo-namespaces=env |
| apollo-cluster | The cluster to which the APP belongs | default | --apollo-cluster=default |
| apollo-client-ip | IP of current instance, can also be used for grayscale publishing | Local intranet IP | --apollo-client-ip=10.2.1.83 |
| apollo-pull-timeout | Timeout time(seconds) when pulling configuration | 5 | --apollo-pull-timeout=5 |
| apollo-backup-old-env | Whether to backup the old configuration file when updating the configuration file .env |
false | --apollo-backup-old-env |
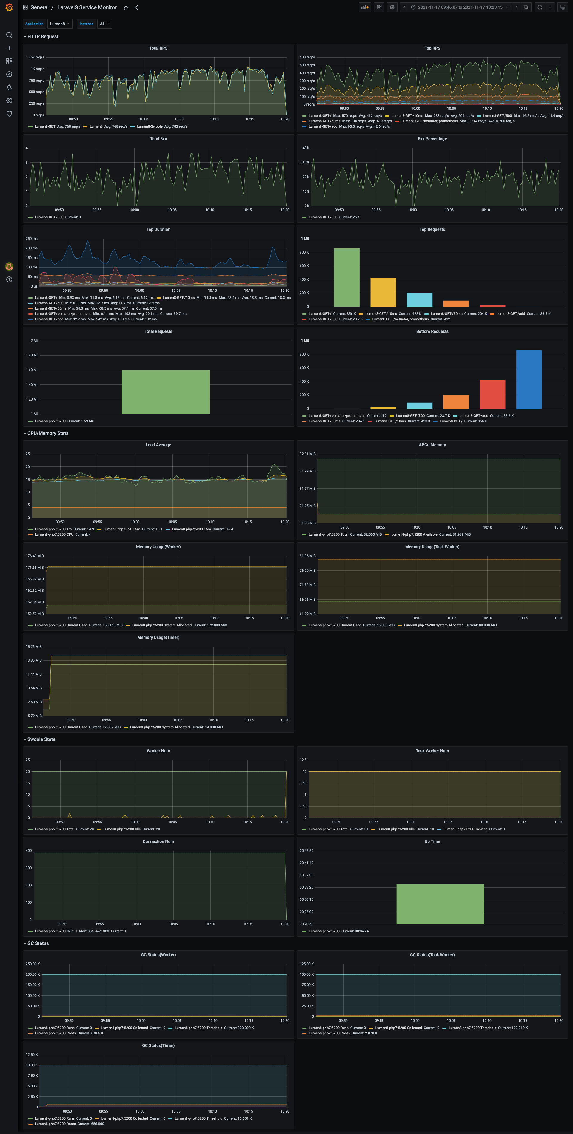
Support Prometheus monitoring and alarm, Grafana visually view monitoring metrics. Please refer to Docker Compose for the environment construction of Prometheus and Grafana.
-
Require extension APCu >= 5.0.0, please install it by
pecl install apcu. -
Copy the configuration file
prometheus.phpto theconfigdirectory of your project. Modify the configuration as appropriate.# Execute commands in the project root directory cp vendor/hhxsv5/laravel-s/config/prometheus.php config/If your project is
Lumen, you also need to manually load the configuration$app->configure('prometheus');inbootstrap/app.php. -
Configure
globalmiddleware:Hhxsv5\LaravelS\Components\Prometheus\RequestMiddleware::class. In order to count the request time consumption as accurately as possible,RequestMiddlewaremust be thefirstglobal middleware, which needs to be placed in front of other middleware. -
Register ServiceProvider:
Hhxsv5\LaravelS\Components\Prometheus\ServiceProvider::class. -
Configure the CollectorProcess in
config/laravels.phpto collect the metrics of Swoole Worker/Task/Timer processes regularly.'processes' => Hhxsv5\LaravelS\Components\Prometheus\CollectorProcess::getDefinition(),
-
Create the route to output metrics.
use Hhxsv5\LaravelS\Components\Prometheus\Exporter; Route::get('/actuator/prometheus', function () { $result = app(Exporter::class)->render(); return response($result, 200, ['Content-Type' => Exporter::REDNER_MIME_TYPE]); });
-
Complete the configuration of Prometheus and start it.
global: scrape_interval: 5s scrape_timeout: 5s evaluation_interval: 30s scrape_configs: - job_name: laravel-s-test honor_timestamps: true metrics_path: /actuator/prometheus scheme: http follow_redirects: true static_configs: - targets: - 127.0.0.1:5200 # The ip and port of the monitored service # Dynamically discovered using one of the supported service-discovery mechanisms # https://prometheus.io/docs/prometheus/latest/configuration/configuration/#scrape_config # - job_name: laravels-eureka # honor_timestamps: true # scrape_interval: 5s # metrics_path: /actuator/prometheus # scheme: http # follow_redirects: true # eureka_sd_configs: # - server: http://127.0.0.1:8080/eureka # follow_redirects: true # refresh_interval: 5s
-
Start Grafana, then import panel json.
Supported events:
| Event | Interface | When happened |
|---|---|---|
| ServerStart | Hhxsv5\LaravelS\Swoole\Events\ServerStartInterface | Occurs when the Master process is starting, this event should not handle complex business logic, and can only do some simple work of initialization. |
| ServerStop | Hhxsv5\LaravelS\Swoole\Events\ServerStopInterface | Occurs when the server exits normally, CANNOT use async or coroutine related APIs in this event. |
| WorkerStart | Hhxsv5\LaravelS\Swoole\Events\WorkerStartInterface | Occurs after the Worker/Task process is started, and the Laravel initialization has been completed. |
| WorkerStop | Hhxsv5\LaravelS\Swoole\Events\WorkerStopInterface | Occurs after the Worker/Task process exits normally |
| WorkerError | Hhxsv5\LaravelS\Swoole\Events\WorkerErrorInterface | Occurs when an exception or fatal error occurs in the Worker/Task process |
1.Create an event class to implement the corresponding interface.
namespace App\Events;
use Hhxsv5\LaravelS\Swoole\Events\ServerStartInterface;
use Swoole\Atomic;
use Swoole\Http\Server;
class ServerStartEvent implements ServerStartInterface
{
public function __construct()
{
}
public function handle(Server $server)
{
// Initialize a global counter (available across processes)
$server->atomicCount = new Atomic(2233);
// Invoked in controller: app('swoole')->atomicCount->get();
}
}namespace App\Events;
use Hhxsv5\LaravelS\Swoole\Events\WorkerStartInterface;
use Swoole\Http\Server;
class WorkerStartEvent implements WorkerStartInterface
{
public function __construct()
{
}
public function handle(Server $server, $workerId)
{
// Initialize a database connection pool
// DatabaseConnectionPool::init();
}
}2.Configuration.
// Edit `config/laravels.php`
'event_handlers' => [
'ServerStart' => [\App\Events\ServerStartEvent::class], // Trigger events in array order
'WorkerStart' => [\App\Events\WorkerStartEvent::class],
],1.Modify bootstrap/app.php and set the storage directory. Because the project directory is read-only, the /tmp directory can only be read and written.
$app->useStoragePath(env('APP_STORAGE_PATH', '/tmp/storage'));2.Create a shell script laravels_bootstrap and grant executable permission.
#!/usr/bin/env bash
set +e
# Create storage-related directories
mkdir -p /tmp/storage/app/public
mkdir -p /tmp/storage/framework/cache
mkdir -p /tmp/storage/framework/sessions
mkdir -p /tmp/storage/framework/testing
mkdir -p /tmp/storage/framework/views
mkdir -p /tmp/storage/logs
# Set the environment variable APP_STORAGE_PATH, please make sure it's the same as APP_STORAGE_PATH in .env
export APP_STORAGE_PATH=/tmp/storage
# Start LaravelS
php bin/laravels start3.Configure template.xml.
ROSTemplateFormatVersion: '2015-09-01'
Transform: 'Aliyun::Serverless-2018-04-03'
Resources:
laravel-s-demo:
Type: 'Aliyun::Serverless::Service'
Properties:
Description: 'LaravelS Demo for Serverless'
fc-laravel-s:
Type: 'Aliyun::Serverless::Function'
Properties:
Handler: laravels.handler
Runtime: custom
MemorySize: 512
Timeout: 30
CodeUri: ./
InstanceConcurrency: 10
EnvironmentVariables:
BOOTSTRAP_FILE: laravels_bootstrap
-
Under FPM mode, singleton instances will be instantiated and recycled in every request, request start=>instantiate instance=>request end=>recycled instance.
-
Under Swoole Server, All singleton instances will be held in memory, different lifetime from FPM, request start=>instantiate instance=>request end=>do not recycle singleton instance. So need developer to maintain status of singleton instances in every request.
-
Common solutions:
-
Write a
XxxCleanerclass to clean up the singleton object state. This class implements the interfaceHhxsv5\LaravelS\Illuminate\Cleaners\CleanerInterfaceand then registers it incleanersoflaravels.php. -
Resetstatus of singleton instances byMiddleware. -
Re-register
ServiceProvider, addXxxServiceProviderintoregister_providersof filelaravels.php. So that reinitialize singleton instances in every request Refer.
-
Known issues: a package of known issues and solutions.
-
Logging; if you want to output to the console, you can use
stderr, Log::channel('stderr')->debug('debug message'). -
Laravel Dump Server(Laravel 5.7 has been integrated by default).
Read request by Illuminate\Http\Request Object, $_ENV is readable, $_SERVER is partially readable, CANNOT USE $_GET/$_POST/$_FILES/$_COOKIE/$_REQUEST/$_SESSION/$GLOBALS.
public function form(\Illuminate\Http\Request $request)
{
$name = $request->input('name');
$all = $request->all();
$sessionId = $request->cookie('sessionId');
$photo = $request->file('photo');
// Call getContent() to get the raw POST body, instead of file_get_contents('php://input')
$rawContent = $request->getContent();
//...
}Respond by Illuminate\Http\Response Object, compatible with echo/vardump()/print_r(),CANNOT USE functions dd()/exit()/die()/header()/setcookie()/http_response_code().
public function json()
{
return response()->json(['time' => time()])->header('header1', 'value1')->withCookie('c1', 'v1');
}Singleton connection will be resident in memory, it is recommended to turn on persistent connection for better performance.
- Database connection, it
willreconnect automaticallyimmediatelyafter disconnect.
// config/database.php
'connections' => [
'my_conn' => [
'driver' => 'mysql',
'host' => env('DB_MY_CONN_HOST', 'localhost'),
'port' => env('DB_MY_CONN_PORT', 3306),
'database' => env('DB_MY_CONN_DATABASE', 'forge'),
'username' => env('DB_MY_CONN_USERNAME', 'forge'),
'password' => env('DB_MY_CONN_PASSWORD', ''),
'charset' => 'utf8mb4',
'collation' => 'utf8mb4_unicode_ci',
'prefix' => '',
'strict' => false,
'options' => [
// Enable persistent connection
\PDO::ATTR_PERSISTENT => true,
],
],
],- Redis connection, it
won'treconnect automaticallyimmediatelyafter disconnect, and will throw an exception about lost connection, reconnect next time. You need to make sure thatSELECT DBcorrectly before operating Redis every time.
// config/database.php
'redis' => [
'client' => env('REDIS_CLIENT', 'phpredis'), // It is recommended to use phpredis for better performance.
'default' => [
'host' => env('REDIS_HOST', 'localhost'),
'password' => env('REDIS_PASSWORD', null),
'port' => env('REDIS_PORT', 6379),
'database' => 0,
'persistent' => true, // Enable persistent connection
],
],-
Avoid using global variables. If necessary, please clean or reset them manually.
-
Infinitely appending element into
static/globalvariable will lead to OOM(Out of Memory).class Test { public static $array = []; public static $string = ''; } // Controller public function test(Request $req) { // Out of Memory Test::$array[] = $req->input('param1'); Test::$string .= $req->input('param2'); }
-
Memory leak detection method
-
Modify
config/laravels.php:worker_num=1, max_request=1000000, remember to change it back after test; -
Add routing
/debug-memory-leakwithoutroute middlewareto observe the memory changes of theWorkerprocess;
Route::get('/debug-memory-leak', function () { global $previous; $current = memory_get_usage(); $stats = [ 'prev_mem' => $previous, 'curr_mem' => $current, 'diff_mem' => $current - $previous, ]; $previous = $current; return $stats; });
-
Start
LaravelSand request/debug-memory-leakuntildiff_memis less than or equal to zero; ifdiff_memis always greater than zero, it means that there may be a memory leak inGlobal MiddlewareorLaravel Framework; -
After completing
Step 3,alternatelyrequest the business routes and/debug-memory-leak(It is recommended to useab/wrkto make a large number of requests for business routes), the initial increase in memory is normal. After a large number of requests for the business routes, ifdiff_memis always greater than zero andcurr_memcontinues to increase, there is a high probability of memory leak; Ifcurr_memalways changes within a certain range and does not continue to increase, there is a low probability of memory leak. -
If you still can't solve it, max_request is the last guarantee.
-
