Swarmprom is a starter kit for Docker Swarm monitoring with Prometheus, Grafana, cAdvisor, Node Exporter, Alert Manager and Unsee.
Clone this repository and run the monitoring stack:
$ git clone https://github.com/stefanprodan/swarmprom.git
$ cd swarmprom
ADMIN_USER=admin \
ADMIN_PASSWORD=admin \
SLACK_URL=https://hooks.slack.com/services/TOKEN \
SLACK_CHANNEL=devops-alerts \
SLACK_USER=alertmanager \
docker stack deploy -c docker-compose.yml monPrerequisites:
- Docker CE 17.09.0-ce or Docker EE 17.06.2-ee-3
- Swarm cluster with one manager and a worker node
- Docker engine experimental enabled and metrics address set to
0.0.0.0:9323
Services:
- prometheus (metrics database)
http://<swarm-ip>:9090 - grafana (visualize metrics)
http://<swarm-ip>:3000 - node-exporter (host metrics collector)
- cadvisor (containers metrics collector)
- dockerd-exporter (Docker daemon metrics collector, requires Docker experimental metrics-addr to be enabled)
- alertmanager (alerts dispatcher)
http://<swarm-ip>:9093 - unsee (alert manager dashboard)
http://<swarm-ip>:9094 - caddy (reverse proxy and basic auth provider for prometheus, alertmanager and unsee)
Navigate to http://<swarm-ip>:3000 and login with user admin password admin.
You can change the credentials in the compose file or
by supplying the ADMIN_USER and ADMIN_PASSWORD environment variables at stack deploy.
Swarmprom Grafana is preconfigured with two dashboards and Prometheus as the default data source:
- Name: Prometheus
- Type: Prometheus
- Url: http://prometheus:9090
- Access: proxy
After you login, click on the home drop down, in the left upper corner and you'll see the dashboards there.
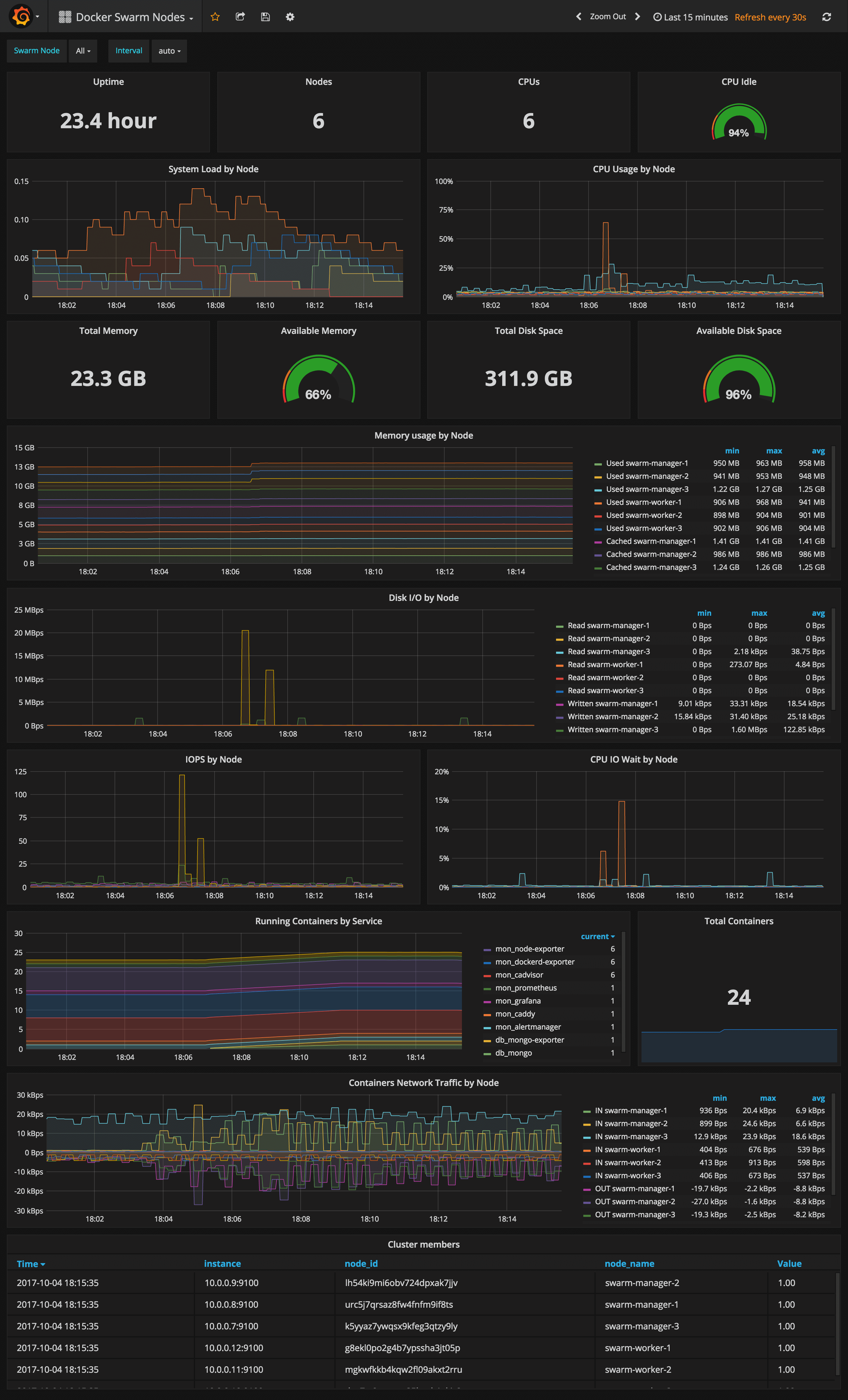
Docker Swarm Nodes Dashboard
URL: http://<swarm-ip>:3000/dashboard/db/docker-swarm-nodes
This dashboard shows key metrics for monitoring the resource usage of your Swarm nodes and can be filtered by node ID:
- Cluster up-time, number of nodes, number of CPUs, CPU idle gauge
- System load average graph, CPU usage graph by node
- Total memory, available memory gouge, total disk space and available storage gouge
- Memory usage graph by node (used and cached)
- I/O usage graph (read and write Bps)
- IOPS usage (read and write operation per second) and CPU IOWait
- Running containers graph by Swarm service and node
- Network usage graph (inbound Bps, outbound Bps)
- Nodes list (instance, node ID, node name)
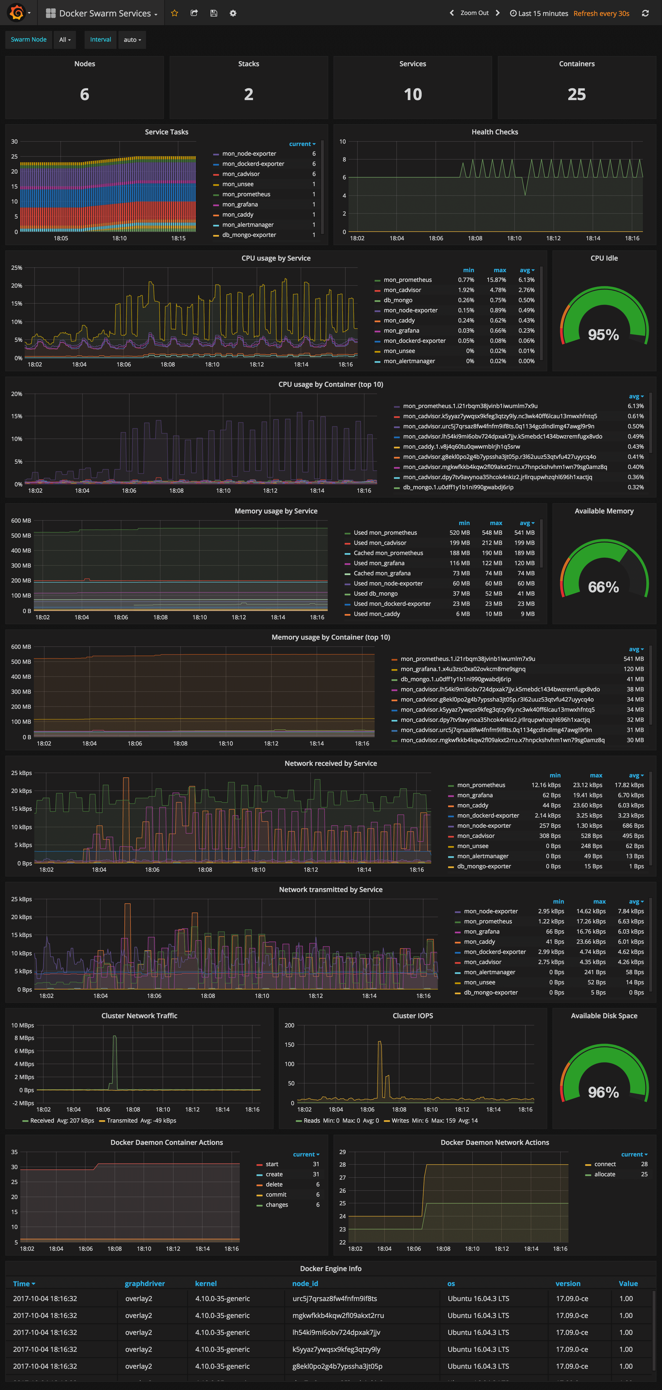
Docker Swarm Services Dashboard
URL: http://<swarm-ip>:3000/dashboard/db/docker-swarm-services
This dashboard shows key metrics for monitoring the resource usage of your Swarm stacks and services, can be filtered by node ID:
- Number of nodes, stacks, services and running container
- Swarm tasks graph by service name
- Health check graph (total health checks and failed checks)
- CPU usage graph by service and by container (top 10)
- Memory usage graph by service and by container (top 10)
- Network usage graph by service (received and transmitted)
- Cluster network traffic and IOPS graphs
- Docker engine container and network actions by node
- Docker engine list (version, node id, OS, kernel, graph driver)
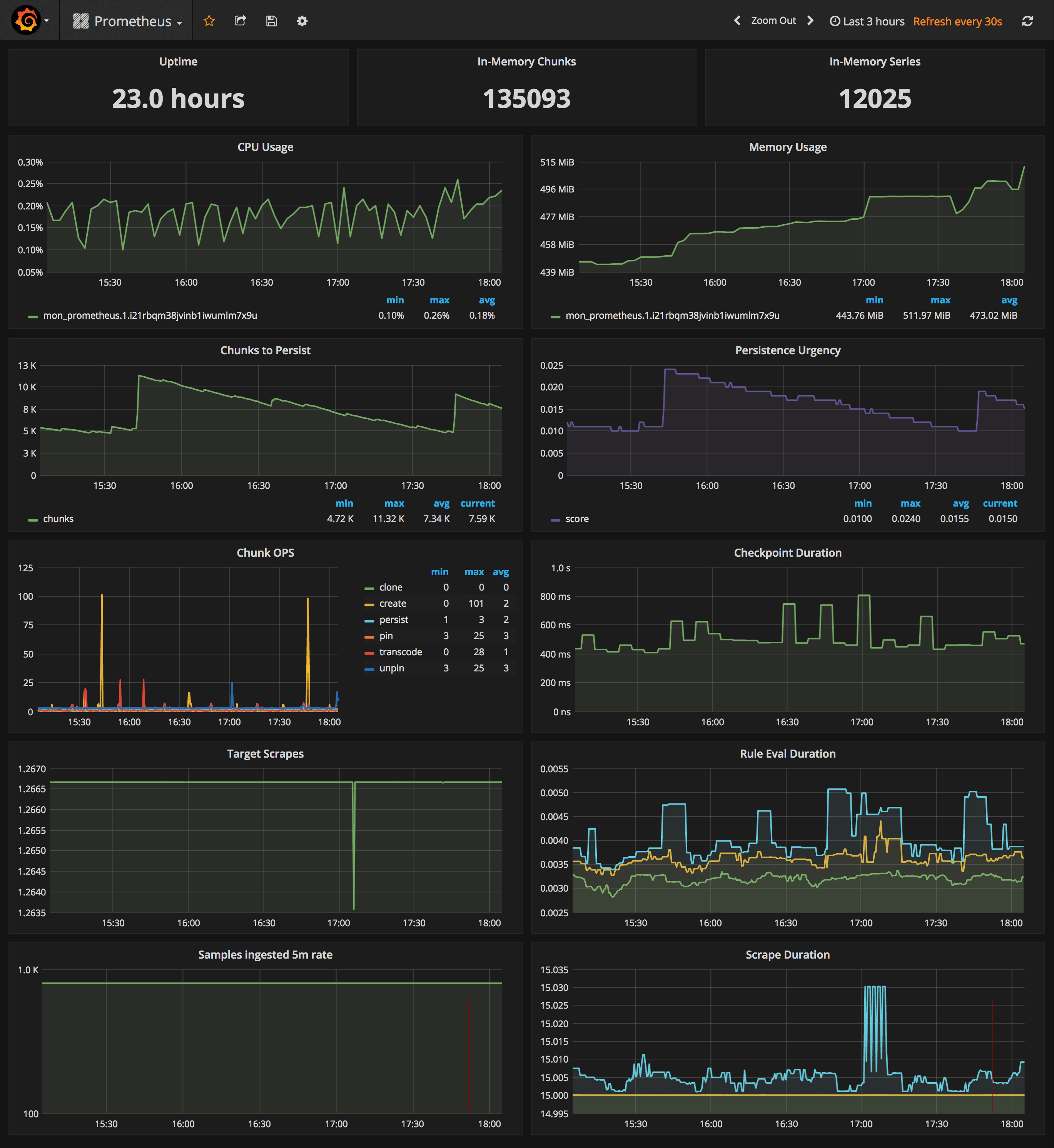
Prometheus Stats Dashboard
URL: http://<swarm-ip>:3000/dashboard/db/prometheus
- Uptime, local storage memory chunks and series
- CPU usage graph
- Memory usage graph
- Chunks to persist and persistence urgency graphs
- Chunks ops and checkpoint duration graphs
- Target scrapes, rule evaluation duration, samples ingested rate and scrape duration graphs
In order to collect metrics from Swarm nodes you need to deploy the exporters on each server. Using global services you don't have to manually deploy the exporters. When you scale up your cluster, Swarm will launch a cAdvisor, node-exporter and dockerd-exporter instance on the newly created nodes. All you need is an automated way for Prometheus to reach these instances.
Running Prometheus on the same overlay network as the exporter services allows you to use the DNS service discovery. Using the exporters service name, you can configure DNS discovery:
scrape_configs:
- job_name: 'node-exporter'
dns_sd_configs:
- names:
- 'tasks.node-exporter'
type: 'A'
port: 9100
- job_name: 'cadvisor'
dns_sd_configs:
- names:
- 'tasks.cadvisor'
type: 'A'
port: 8080
- job_name: 'dockerd-exporter'
dns_sd_configs:
- names:
- 'tasks.dockerd-exporter'
type: 'A'
port: 9323When Prometheus runs the DNS lookup, Docker Swarm will return a list of IPs for each task. Using these IPs, Prometheus will bypass the Swarm load-balancer and will be able to scrape each exporter instance.
The problem with this approach is that you will not be able to tell which exporter runs on which node. Your Swarm nodes' real IPs are different from the exporters IPs since exporters IPs are dynamically assigned by Docker and are part of the overlay network. Swarm doesn't provide any records for the tasks DNS, besides the overlay IP. If Swarm provides SRV records with the nodes hostname or IP, you can re-label the source and overwrite the overlay IP with the real IP.
In order to tell which host a node-exporter instance is running, I had to create a prom file inside the node-exporter containing the hostname and the Docker Swarm node ID.
When a node-exporter container starts node-meta.prom is generated with the following content:
"node_meta{node_id=\"$NODE_ID\", node_name=\"$NODE_NAME\"} 1"The node ID value is supplied via {{.Node.ID}} and the node name is extracted from the /etc/hostname
file that is mounted inside the node-exporter container.
node-exporter:
image: stefanprodan/swarmprom-node-exporter
environment:
- NODE_ID={{.Node.ID}}
volumes:
- /etc/hostname:/etc/nodename
command:
- '-collector.textfile.directory=/etc/node-exporter/'Using the textfile command, you can instruct node-exporter to collect the node_meta metric.
Now that you have a metric containing the Docker Swarm node ID and name, you can use it in promql queries.
Let's say you want to find the available memory on each node, normally you would write something like this:
sum(node_memory_MemAvailable) by (instance)
{instance="10.0.0.5:9100"} 889450496
{instance="10.0.0.13:9100"} 1404162048
{instance="10.0.0.15:9100"} 1406574592
The above result is not very helpful since you can't tell what Swarm node is behind the instance IP. So let's write that query taking into account the node_meta metric:
sum(node_memory_MemAvailable * on(instance) group_left(node_id, node_name) node_meta) by (node_id, node_name)
{node_id="wrdvtftteo0uaekmdq4dxrn14",node_name="swarm-manager-1"} 889450496
{node_id="moggm3uaq8tax9ptr1if89pi7",node_name="swarm-worker-1"} 1404162048
{node_id="vkdfx99mm5u4xl2drqhnwtnsv",node_name="swarm-worker-2"} 1406574592This is much better. Instead of overlay IPs, now I can see the actual Docker Swarm nodes ID and hostname. Knowing the hostname of your nodes is useful for alerting as well.
You can define an alert when available memory reaches 10%. You also will receive the hostname in the alert message and not some overlay IP that you can't correlate to a infrastructure item.
Maybe you are wondering why you need the node ID if you have the hostname. The node ID will help you match
node-exporter instances to cAdvisor instances. All metrics exported by cAdvisor have a label named container_label_com_docker_swarm_node_id,
and this label can be used to filter containers metrics by Swarm nodes.
Let's write a query to find out how many containers are running on a Swarm node.
Knowing from the node_meta metric all the nodes IDs you can define a filter with them in Grafana.
Assuming the filter is $node_id the container count query should look like this:
count(rate(container_last_seen{container_label_com_docker_swarm_node_id=~"$node_id"}[5m]))
Another use case for node ID is filtering the metrics provided by the Docker engine daemon.
Docker engine doesn't have a label with the node ID attached on every metric, but there is a swarm_node_info
metric that has this label. If you want to find out the number of failed health checks on a Swarm node
you would write a query like this:
sum(engine_daemon_health_checks_failed_total) * on(instance) group_left(node_id) swarm_node_info{node_id=~"$node_id"})
For now the engine metrics are still experimental. If you want to use dockerd-exporter you have to enable
the experimental feature and set the metrics address to 0.0.0.0:9323.
If you are running Docker with systemd create or edit /etc/systemd/system/docker.service.d/docker.conf file like so:
[Service]
ExecStart=
ExecStart=/usr/bin/dockerd -H fd:// \
--storage-driver=overlay2 \
--dns 8.8.4.4 --dns 8.8.8.8 \
--experimental=true \
--metrics-addr 0.0.0.0:9323
Apply the config changes with systemctl daemon-reload && systemctl restart docker and
check if the docker_gwbridge ip address is 172.18.0.1:
ip -o addr show docker_gwbridgeReplace 172.18.0.1 with your docker_gwbridge address in the compose file:
dockerd-exporter:
image: stefanprodan/caddy
environment:
- DOCKER_GWBRIDGE_IP=172.18.0.1Collecting Docker Swarm metrics with Prometheus is not a smooth process, and
because of group_left queries tend to become more complex.
In the future I hope Swarm DNS will contain the SRV record for hostname and Docker engine
metrics will expose container metrics replacing cAdvisor all together.
I've set the Prometheus retention period to 24h and the heap size to 1GB, you can change these values in the compose file.
prometheus:
image: stefanprodan/swarmprom-prometheus
command:
- '-storage.local.target-heap-size=1073741824'
- '-storage.local.retention=24h'
deploy:
resources:
limits:
memory: 2048M
reservations:
memory: 1024MSet the heap size to a maximum of 50% of the total physical memory.
When using host volumes you should ensure that Prometheus doesn't get scheduled on different nodes. You can pin the Prometheus service on a specific host with placement constraints.
prometheus:
image: stefanprodan/swarmprom-prometheus
volumes:
- prometheus:/prometheus
deploy:
mode: replicated
replicas: 1
placement:
constraints:
- node.labels.monitoring.role == prometheusThe Prometheus swarmprom comes with the following alert rules:
Swarm Node CPU Usage
Alerts when a node CPU usage goes over 80% for five minutes.
ALERT node_cpu_usage
IF 100 - (avg(irate(node_cpu{mode="idle"}[1m]) * on(instance) group_left(node_name) node_meta * 100) by (node_name)) > 80
FOR 5m
LABELS { severity="warning" }
ANNOTATIONS {
summary = "CPU alert for Swarm node '{{ $labels.node_name }}'",
description = "Swarm node {{ $labels.node_name }} CPU usage is at {{ humanize $value}}%.",
}
Swarm Node Memory Alert
Alerts when a node memory usage goes over 80% for five minutes.
ALERT node_memory_usage
IF sum(((node_memory_MemTotal - node_memory_MemAvailable) / node_memory_MemTotal) * on(instance) group_left(node_name) node_meta * 100) by (node_name) > 80
FOR 5m
LABELS { severity="warning" }
ANNOTATIONS {
summary = "Memory alert for Swarm node '{{ $labels.node_name }}'",
description = "Swarm node {{ $labels.node_name }} memory usage is at {{ humanize $value}}%.",
}
Swarm Node Disk Alert
Alerts when a node storage usage goes over 85% for five minutes.
ALERT node_disk_usage
IF ((node_filesystem_size{mountpoint="/"} - node_filesystem_free{mountpoint="/"}) * 100 / node_filesystem_size{mountpoint="/"}) * on(instance) group_left(node_name) node_meta > 85
FOR 5m
LABELS { severity="warning" }
ANNOTATIONS {
summary = "Disk alert for Swarm node '{{ $labels.node_name }}'",
description = "Swarm node {{ $labels.node_name }} disk usage is at {{ humanize $value}}%.",
}
Swarm Node Disk Fill Rate Alert
Alerts when a node storage is going to remain out of free space in six hours.
ALERT node_disk_fill_rate_6h
IF predict_linear(node_filesystem_free{mountpoint="/"}[1h], 6*3600) * on(instance) group_left(node_name) node_meta < 0
FOR 1h
LABELS { severity="critical" }
ANNOTATIONS {
summary = "Disk fill alert for Swarm node '{{ $labels.node_name }}'",
description = "Swarm node {{ $labels.node_name }} disk is going to fill up in 6h.",
}
You can add alerts to swarm_node and swarm_task files and rerun stack deploy to update them. Because these files are mounted inside the Prometheus container at run time as Docker configs you don't have to bundle them with the image.
The Alertmanager swarmprom image is configured with the Slack receiver. In order to receive alerts on Slack you have to provide the Slack API url, username and channel via environment variables:
alertmanager:
image: stefanprodan/swarmprom-alertmanager
environment:
- SLACK_URL=${SLACK_URL}
- SLACK_CHANNEL=${SLACK_CHANNEL}
- SLACK_USER=${SLACK_USER}You can install the stress package with apt and test out the CPU alert, you should receive something like this:
Cloudflare has made a great dashboard for managing alerts.
Unsee can aggregate alerts from multiple Alertmanager instances, running either in HA mode or separate.
You can access unsee at http://<swarm-ip>:9094 using the admin user/password set via compose up:
You can extend swarmprom with special-purpose exporters for services like MongoDB, PostgreSQL, Kafka, Redis and also instrument your own applications using the Prometheus client libraries.
In order to scrape other services you need to attach those to the mon_net network so Prometheus
can reach them. Or you can attach the mon_prometheus service to the networks where your services are running.
Once your services are reachable by Prometheus you can add the dns name and port of those services to the
Prometheus config using the JOBS environment variable:
prometheus:
image: stefanprodan/swarmprom-prometheus
environment:
- JOBS=mongo-exporter:9216 kafka-exporter:9216 redis-exporter:9216The swarmprom project is meant as a starting point in developing your own monitoring solution. Before running this in production you should consider building and publishing your own Prometheus, node exporter and alert manager images. Docker Swarm doesn't play well with locally built images, the first step would be to setup a secure Docker registry that your Swarm has access to and push the images there. Your CI system should assign version tags to each image. Don't rely on the latest tag for continuous deployments, Prometheus will soon reach v2 and the data store will not be backwards compatible with v1.x.
Another thing you should consider is having redundancy for Prometheus and alert manager. You could run them as a service with two replicas pinned on different nodes, or even better, use a service like Weave Cloud Cortex to ship your metrics outside of your current setup. You can use Weave Cloud not only as a backup of your metrics database but you can also define alerts and use it as a data source for your Grafana dashboards. Having the alerting and monitoring system hosted on a different platform other than your production is good practice that will allow you to react quickly and efficiently when a major disaster strikes.
Swarmprom comes with built-in Weave Cloud integration, what you need to do is run the weave-compose stack with your Weave service token:
TOKEN=<WEAVE-TOKEN> \
ADMIN_USER=admin \
ADMIN_PASSWORD=admin \
docker stack deploy -c weave-compose.yml monThis will deploy Weave Scope and Prometheus with Weave Cortex as remote write. The local retention is set to 24h so even if your internet connection drops you'll not lose data as Prometheus will retry pushing data to Weave Cloud when the connection is up again.
You can define alerts and notifications routes in Weave Cloud in the same way you would do with alert manager.
To use Grafana with Weave Cloud you have to reconfigure the Prometheus data source like this:
- Name: Prometheus
- Type: Prometheus
- Url: https://cloud.weave.works/api/prom
- Access: proxy
- Basic auth: use your service token as password, the user value is ignored
Weave Scope automatically generates a map of your application, enabling you to intuitively understand, monitor, and control your microservices based application. You can view metrics, tags and metadata of the running processes, containers and hosts. Scope offers remote access to the Swarm’s nods and containers, making it easy to diagnose issues in real-time.






