Skip to content

rama-nallamilli/kafka-prometheus-monitoring

Repository files navigation

kafka-prometheus-monitoring

Dockerised example of monitoring Apache Kafka with Prometheus and Grafana. This project makes use of the prometheus-jmx-exporter which is configured to extract metrics from Kafka's JMX server. These metrics are then exposed via HTTP GET and polled by Prometheus.

Pre-Requisites

  • install Docker and Docker Compose - https://docs.docker.com/
  • set KAFKA_ADVERTISED_HOST_NAME in docker-compose.yml to match your docker host IP. (Note: Do not use localhost or 127.0.0.1 as the host ip if you want to run multiple brokers). See wurstmeister's docker-kafka for more information on configuring Kafka - https://github.com/wurstmeister/kafka-docker

Usage

docker-compose up
  • View Prometheus UI - http://$DOCKER_HOST_IP:9090
  • Grafana UI - http://$DOCKER_HOST_IP:3000 (admin:admin)
  • Kafka metrics - http://$DOCKER_HOST_IP:8080/metrics

Sending Kafka messages

In order for the Kafka broker to expose JMX topic metrics you must send some messages to the topics.

cat kafka-messages | docker run -i -a stdin wurstmeister/kafka /opt/kafka/bin/kafka-console-producer.sh --broker-list $DOCKER_HOST_IP:9092 --topic customer
cat kafka-messages | docker run -i -a stdin wurstmeister/kafka /opt/kafka/bin/kafka-console-producer.sh --broker-list $DOCKER_HOST_IP:9092 --topic audit

Viewing Prometheus Metrics

The kafka metrics are pulled into Prometheus via the JMX exporter. These can be viewed in Prometheus by navigating to http://$DOCKER_HOST_IP:9090/graph, enter a metric name to view the graphs.

Prometheus UI

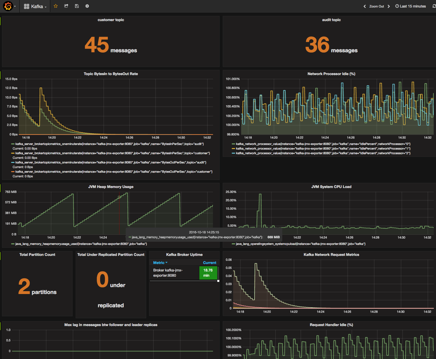
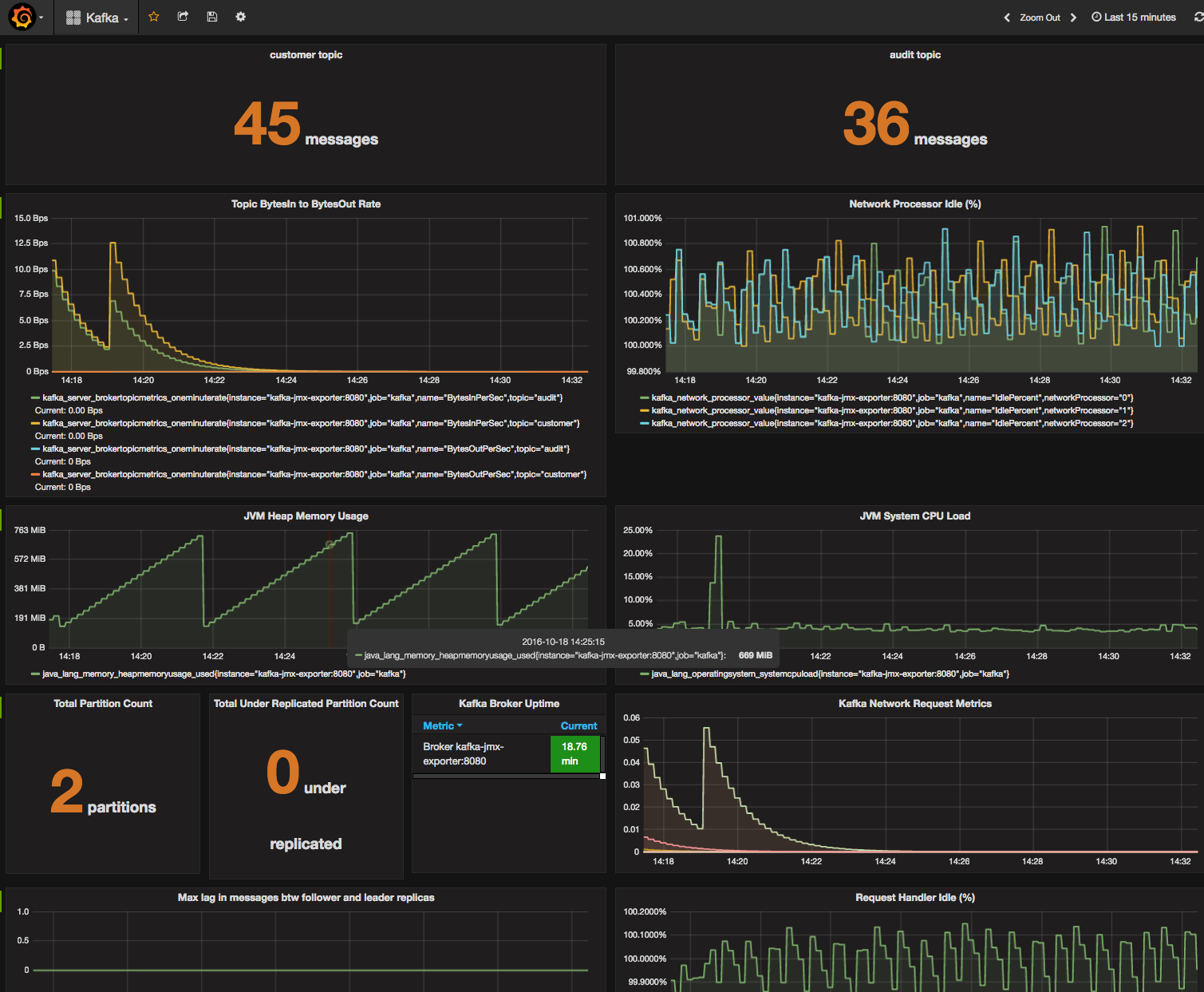
Viewing Graphs in Grafana

Grafana can be used to build a more meaningful dashboard of the metrics in Prometheus, navigate to Grafana on http://$DOCKER_HOST_IP:3000 (admin:admin). An example dashboard is available to import in dashboards/Kafka.json.

Grafana Kafka Dashboard

About

Dockerised example of monitoring Apache Kafka with Prometheus and Grafana

Resources

License

Stars

Watchers

Forks

Releases

No releases published

Packages

 
 
 

Contributors